Nowoczesne narzędzia EDA do projektowania PCB – przegląd funkcji i kierunki rozwoju

Nowoczesne narzędzia EDA do projektowania PCB – przegląd funkcji i kierunki rozwoju

Aby sprostać rosnącej złożoności elektroniki, inżynierowie wykorzystują zaawansowane oprogramowanie EDA (Electronic Design Automation). Narzędzia te obejmują cały proces – od rysowania schematów po projektowanie płytki, symulacje działania układu oraz przygotowanie dokumentacji produkcyjnej. Do najpopularniejszych pakietów EDA należą m.in. Altium Designer, Cadence OrCAD/Allegro, Autodesk Eagle (Fusion 360 Electronics) oraz KiCad, a każdy z nich oferuje unikalny zestaw funkcji.

W niniejszym artykule dokonujemy przeglądu nowoczesnych narzędzi EDA, porządkując informacje według kluczowych funkcjonalności istotnych z punktu widzenia projektantów PCB. Zamiast omawiania każdego programu oddzielnie, skupimy się na takich aspektach, jak projektowanie wielopłytkowe, integracje 3D ECAD-MCAD, wbudowane symulacje i weryfikacja, czy też zarządzanie bibliotekami komponentów. W ramach każdej z tych kategorii przedstawimy, jak różne środowiska EDA realizują dane zadania, wskazując ich mocne i słabe strony. Wspomnimy także o aktualnych trendach rynkowych i o tym, czego można spodziewać się w najbliższej przyszłości.

Projektowanie wielopłytkowe

Coraz więcej nowoczesnych urządzeń zawiera wiele płytek drukowanych komunikujących się ze sobą w ramach jednego systemu – od prostych modułów czujnikowych łączonych z płytą główną, aż po rozbudowane systemy w formie płyty głównej z kartami rozszerzeń czy układy typu backplane z wieloma modułami. Zaprojektowanie takiego złożonego systemu niesie ze sobą liczne wyzwania: trzeba bowiem zapewnić poprawne prowadzenie połączeń między płytkami (zgodność sygnałów na złączach), właściwe dopasowanie mechaniczne oraz spójną dokumentację całego systemu. Błąd wykryty dopiero na etapie montażu prototypu wielopłytkowego bywa kosztowny i powoduje opóźnienia w komercjalizacji docelowego wyrobu.

Altium Designer jako jedno z niewielu narzędzi oferuje dedykowane wsparcie dla projektów wielopłytkowych – przykładowy widok 3D projektu płyty głównej komputera można zobaczyć na rysunku 1.

Rysunek 1. Przykład rozbudowanego systemu wielopłytkowego w środowisku Altium Designer (https://t.ly/srmsB)

Autorzy tego niezwykle popularnego pakietu EDA wprowadzili specjalny typ projektu zwany Multi-board (z rozszerzeniem pliku *.PrjMbd), w ramach którego można zdefiniować zarówno schemat systemowy łączący poszczególne płytki (*.MbsDoc – patrz rysunek 2), jak i fizyczny montaż 3D całego urządzenia (*.MbaDoc). Na schemacie systemowym umieszcza się bloki reprezentujące poszczególne projekty PCB i definiuje połączenia między nimi (np. wiązki sygnałów przechodzące pomiędzy złączami). Następnie do dokumentu montażowego można zaimportować gotowe projekty PCB poszczególnych płytek i zweryfikować ich wzajemne ułożenie w przestrzeni 3D, sprawdzając dopasowanie złączy oraz kompatybilność całości z obudową. Altium zapewnia przy tym spójność logiczną i fizyczną – narzędzie automatycznie kontroluje zgodność sygnałów na współpracujących złączach. Co więcej, możliwe jest wygenerowanie wspólnej listy materiałowej (BOM) całego systemu w dokumencie ActiveBOM, obejmującej elementy ze wszystkich płytek jednocześnie. Taka scentralizowana tabela komponentów uwzględnia dane o poszczególnych podzespołach (np. dostępność u dystrybutorów, status handlowy, etc.) w czasie rzeczywistym dzięki automatycznej łączności z bazami wielu czołowych hurtowni.

Rysunek 2. Plik *.MbsDoc zawierający schemat systemu wielopłytkowego w hierarchicznej strukturze blokowej (https://t.ly/t6zcp)

Inne duże pakiety EDA również kładą nacisk na projektowanie systemów wielopłytkowych. Przykładowo Siemens Xpedition, powstały po akwizycji przez Siemensa firmy Mentor Graphics w 2017 r., oferuje środowisko Xpedition Multi-Board Systems Design (rysunek 3), które umożliwia współbieżną pracę zespołu nad jednym projektem systemowym w czasie rzeczywistym. Oznacza to, że wielu projektantów może jednocześnie opracowywać różne płytki wchodzące w skład systemu, mając wgląd w całość – co jest szczególnie istotne przy dużych projektach wymagających podziału pracy (np. w motoryzacji czy lotnictwie). Platforma Xpedition integruje zarządzanie złączami, wiązkami przewodów i logicznymi połączeniami między PCB, pozwalając na automatyczną synchronizację zmian wprowadzanych na poziomie poszczególnych płytek z dokumentacją systemu.

Rysunek 3. Xpedition Multi-Board Systems Design – oprogramowanie do projektowania wielopłytkowego (https://t.ly/lx9st)

Oczywiście nie wszystkie narzędzia EDA dysponują tak rozbudowanymi funkcjami. KiCad – popularne, otwartoźródłowe środowisko EDA, które pomimo swojego darmowego charakteru jest chętnie stosowane przez wiele mniejszych firm – nie wspiera natywnej obsługi projektu wielopłytkowego w jednym pliku (każda płytka to osobny projekt). Użytkownicy co prawda wypracowali pewne rozwiązania polegające na tworzeniu nadrzędnego schematu systemu oraz ręcznej synchronizacji złączy między oddzielnymi projektami, ale jest to w zasadzie proces całkowicie manualny. Podobnie starsze wersje Autodesk Eagle (dawniej Cadsoft Eagle) nie oferowały dedykowanego trybu multi-board – zazwyczaj projektowano osobne pliki dla każdej PCB, a następnie składano je w jeden system dopiero na etapie mechaniki. Dopiero integracja Eagle z platformą Fusion 360 pozwoliła na łatwiejsze sprawdzanie montażu wielu płytek, choć nadal nie jest to jedno środowisko logiczne dla wszystkich PCB. Również w przypadku pakietu Cadence OrCAD/Allegro tradycyjnie brakowało osobnego trybu projektów systemowych – inżynierowie radzili sobie poprzez dokładne definicje złączy na schematach i ewentualne korzystanie z zewnętrznych narzędzi Cadence do projektowania systemów (System Capture), ale pełna integracja wielopłytowa stała się domeną dopiero najnowszych wersji Allegro X. Generalnie, projektowanie wielopłytkowe to obszar, w którym w ostatnich latach przewagę zyskały narzędzia oferujące zintegrowane środowisko systemowe (jak Altium czy Xpedition), znacząco redukujące ryzyko błędów połączeń i kolizji mechanicznych przed produkcją prototypu.

Integracja 3D i współpraca ECAD–MCAD

Wraz z miniaturyzacją urządzeń stale rośnie złożoność współpracującej mechaniki, która siłą rzeczy musi optymalnie wykorzystywać każdy milimetr sześcienny wewnątrz obudowy. Ścisła współpraca między projektantem elektroniki a konstruktorem mechanikiem stała się zatem nieodzowna. Nowoczesne narzędzia EDA coraz lepiej integrują się z systemami CAD 3D, umożliwiając projektantom PCB podgląd ułożenia podzespołów i płytek w przestrzeni trójwymiarowej oraz wczesne wykrywanie problemów mechanicznych (kolizje z obudową, nieprawidłowe wysokości komponentów itp.).

Altium Designer już kilkanaście lat temu wprowadził pełny widok 3D PCB, co było jedną z jego najważniejszych przewag nad starszymi narzędziami. Obecnie renderowanie widoków 3D i gotowych modeli (np. w formacie *.STEP) jest standardową funkcją – projektant jednym kliknięciem przechodzi z edycji 2D do realistycznego widoku 3D całej płytki, wraz z modelami elementów, dzięki czemu może sprawdzić m.in. prześwity, wysokości i rozmieszczenie komponentów. Co ciekawe, nawet KiCad od dość dawna oferuje taką funkcjonalność – ma wbudowany silnik renderujący płytkę w trójwymiarze i pozwala podłączyć do komponentów modele STEP, co ułatwia kontrolę poprawności rozmieszczenia elementów oraz ogólnej integralności konstrukcji (rysunek 4). Jest to o tyle imponujące, że KiCad pozostaje oprogramowaniem otwartym i darmowym, a mimo to obsługuje coraz bardziej zaawansowane opcje wizualizacji 3D projektu. A jeszcze bardziej imponujący jest fakt, że pod koniec epoki „starego Eagle’a” (jeszcze za czasów istnienia firmy Cadsoft) KiCAD wyprzedzał nieznacznie nawet ten płatny (choć stosunkowo niedrogi) pakiet EDA. O ile bowiem eksport widoku 3D był w Eagle możliwy, to zadanie to wiązało się z koniecznością stosowania specjalnych makr (ULP) i korzystania z zewnętrznego silnika do raytracingu.

Rysunek 4. Widok 3D płytki drukowanej w programie KiCad (https://t.ly/2NFPH)

Kluczowym trendem ostatnich lat jest rozwój narzędzi do współpracy ECAD–MCAD, czyli między projektem elektroniki a modelem mechanicznym. Altium promuje dodatek MCAD CoDesigner, który integruje się z popularnymi programami CAD (SolidWorks, PTC Creo, Autodesk Inventor, Siemens NX, a nawet Fusion 360) i umożliwia dwukierunkową synchronizację zmian wprowadzanych przez projektantów PCB oraz konstruktorów mechaniki (rysunek 5). Przykładowo, inżynier mechanik może w swoim programie CAD zaimportować aktualny model płytki z Altiuma (z rozmieszczeniem elementów), wpasować go w obudowę, a jeśli zajdzie potrzeba np. przesunięcia złącza – dokonać tej zmiany i odesłać ją z powrotem do projektanta PCB. Taka integracja, przebiegająca niemal w czasie rzeczywistym, eliminuje przestoje, podczas których elektronik czekał, aż mechanik skończy projekt obudowy, by sprawdzić dopasowanie bądź konstruktor obudowy czekał na poprawki wdrożone przez elektronika. Teraz prace te mogą toczyć się równolegle, a każdy z członków zespołu ma możliwość dodawania komentarzy do aktualizacji, znacznie łatwiejsze jest ponadto przeglądanie wprowadzanych zmian. W środowisku Altium mechanizm CoDesigner jest częścią platformy Altium 365, co pozwala na łatwe współdzielenie modeli 3D płytek z zespołem mechanicznym poprzez chmurę.

Rysunek 5. Narzędzie Altium MCAD CoDesigner pozwala za pomocą dwóch kliknięć przesłać zmiany w projekcie fizycznym PCB do konstruktora mechanika, pracującego w osobnym środowisku CAD (https://t.ly/3XtA4)

Również inne narzędzia podążają w kierunku ścisłej integracji z MCAD. Autodesk, już po przejęciu programu Eagle, poszedł o krok dalej – wchłonął Eagle w ekosystem Fusion 360, tworząc rozwiązanie o nazwie Fusion Electronics. W efekcie użytkownik ma do dyspozycji jednolite środowisko, w którym projekt PCB jest po prostu jedną z przestrzeni roboczych w ramach programu CAD 3D. Fusion 360 zapewnia unikalną na rynku, natywną integrację – rozmieszczenie komponentów elektronicznych można od razu oglądać na modelu całego urządzenia i sprawdzać zgodność z wymaganiami mechanicznymi, a wszystko odbywa się w jednej aplikacji. Autodesk chwali się, że dzięki temu synchronizacja układu elektronicznego z ograniczeniami mechanicznymi jest płynna, a współpraca zespołowa w chmurze dodatkowo to ułatwia. W praktyce oznacza to, że mechanik i elektronik mogą na bieżąco wymieniać się uwagami, korzystając z wbudowanych narzędzi komentowania i podglądu projektu PCB 3D w przeglądarce – z dowolnego miejsca na świecie.

Firma Cadence również dostrzegła konieczność poprawy doświadczeń użytkownika w zakresie kooperacji 3D. Najnowsza generacja OrCAD X/Allegro X wprowadziła moduł 3DX Canvas (rysunek 6), który zapewnia bogate opcje przeglądu trójwymiarowego i sprawdzania odległości czy naruszeń reguł w 3D. Użytkownik może np. przekroić model płytki dowolną płaszczyzną, by zweryfikować ułożenie warstw, zmierzyć odstępy między elementami czy warstwami dielektryka oraz wykryć ewentualne kolizje mechaniczne już na etapie projektu PCB. OrCAD X wspiera też nadawanie indywidualnych kolorów i przezroczystości dla warstw w widoku 3D, by upodobnić obraz do rzeczywistego wyglądu produkcyjnego i łatwiej komunikować intencje produkcyjne zespołom mechanicznym lub klientom. Te zmiany sygnalizują odejście Cadence od dawnego podejścia, w którym Allegro koncentrowało się głównie na aspektach elektrycznych kosztem wygody wizualizacji – nowa wersja stawia na pełną wizualizację 3D i płynną integrację z MCAD.

Rysunek 6. Moduł Allegro X 3DX Canvas zastosowany do projektu bondingu rozbudowanego obwodu typu COB (Chip-on-Board) – https://t.ly/cFyrV

Warto dodać, że integracja ECAD-MCAD to nie tylko bierne oglądanie modelu 3D. W przypadku projektów flex i rigid-flex – czyli płytek giętkich i sztywno-giętkich – logiczna integracja z mechaniką jest kluczowa, bo kształt wygięcia płytki wpływa bezpośrednio na montaż. Narzędzia takie jak Altium czy Allegro X umożliwiają definiowanie stref gięcia, różnych stosów warstw dla części giętkiej i sztywnej oraz oglądanie płytki po zgięciu w 3D. To samo dotyczy montażu wielu płytek: funkcja multi-board, dostępna w środowisku Altium Designer, pozwala importować model obudowy urządzenia, by sprawdzić poprawność montażu całego systemu w obudowie jeszcze przed zleceniem produkcji prototypów (rysunek 7). Ogólny trend jest jasny – pełna korelacja projektu elektronicznego z modelem mechanicznym – co minimalizuje ryzyko „niespodzianek” przy składaniu urządzenia z gotowych płytek. A chyba każdemu konstruktorowi zdarzyły się rozmaite kolizje i nieprzewidziane sytuacje, zwłaszcza w projektach o dużym zagęszczeniu komponentów elektronicznych i mechanicznych w ograniczonej objętości.

Rysunek 7. Altium Designer zapewnia pełne wsparcie w zakresie projektowania obwodów rigid-flex, włącznie z symulacją stopniowego zwijania układu do pozycji docelowej (https://t.ly/46fAu)

Co istotne, integracja 3D przynosi korzyści nie tylko w aspektach mechanicznych, ale i elektrycznych. Możliwość obejrzenia płytki w 3D pomaga np. ocenić ciągłość ekranowania (obudowy metalowe, rozmieszczenie ekranów na płytce), czy położenie radiatorów i przepływ powietrza nad komponentami – zanim jeszcze zbudujemy fizyczny prototyp. Dzięki temu projektant może wcześnie wprowadzić korekty (np. przesunąć kondensator, który kolidowałby z obudową) i uniknąć kosztownych modyfikacji. Nic dziwnego, że inżynierowie często wskazują integrację 3D jako jeden z powodów wyboru konkretnego narzędzia.

Symulacja i weryfikacja układów w środowisku EDA

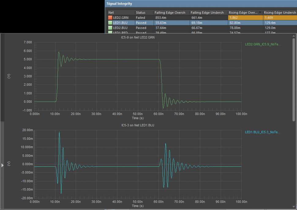
Drugim filarem nowoczesnych narzędzi EDA – obok projektowania geometrycznego PCB – jest symulacja działania projektowanego układu. Możliwość zweryfikowania poprawności schematu i płytki na długo przed powstaniem fizycznych prototypów pozwala oszczędzić czas i pieniądze, unikając błędów projektowych, zwłaszcza w przypadku kosztownych płyt wielowarstwowych (HDI), obwodów dla szybkich sygnałów (np. magistrale DDR) czy torów radiowych. Współczesne pakiety EDA integrują różnorodne rodzaje symulacji: od klasycznej symulacji SPICE dla obwodów analogowych, poprzez analizę integralności sygnałowej (Signal Integrity – rysunek 8) w szybkich systemach cyfrowych, aż po symulacje integralności zasilania (Power Integrity) oraz obliczenia termiczne i elektromagnetyczne w najbardziej zaawansowanych przypadkach.

Rysunek 8. Wyniki przykładowej symulacji integralności sygnałów wykonanej w środowisku Altium Designer (https://t.ly/Sgh2e)

Tradycyjnie prym w dziedzinie symulacji analogowych wiedzie Cadence OrCAD dzięki swojemu modułowi PSpice, uchodzącemu od dekad za złoty standard symulatora układów elektronicznych i bogato wyposażonemu w modele elementów. OrCAD Capture (moduł schematów) umożliwia bezpośrednie uruchamianie symulacji PSpice z poziomu schematu – zarówno DC, AC, stanów przejściowych, jak i np. analiz Monte Carlo czy parametrycznych (dla tolerancji elementów). W praktyce inżynierowie cenią to środowisko za wiarygodność wyników symulacji i szeroki ekosystem modeli dostarczanych przez producentów komponentów. Altium Designer również dysponuje wbudowaną funkcjonalnością symulacji (bazującą na ulepszonej wersji XSpice) i intensywnie rozwija możliwości weryfikacji projektu. Oferuje m.in. analizator integralności sygnałów – można wskazać krytyczne połączenia na PCB (np. linie magistrali wysokiej częstotliwości) i przeprowadzić symulację przebiegów oraz odbić sygnałów na podstawie geometrii ścieżek. Altium zawiera też narzędzia do obliczeń impedancji ścieżek, podstawowej analizy termicznej (rozkład temperatur na płytce przy zadanych stratach mocy elementów) oraz analizy EMI. Jednak w przypadku bardzo szybkich lub wrażliwych układów, użytkownicy Altium często wspomagają się zewnętrznymi programami jak Simberian czy CST, gdyż wbudowane narzędzia mają ograniczenia.

Open-source’owy KiCad również nie pozostaje w tyle za komercyjnymi konkurentami – od wersji 5 zintegrowano w nim symulator oparty na Ngspice, pozwalający wykonywać symulacje układów analogowych i mieszanych, prosto z poziomu edytora schematów (rysunek 9). Użytkownik KiCada może osadzić w schemacie modele SPICE tranzystorów czy wzmacniaczy operacyjnych i przeprowadzić np. symulację charakterystyki częstotliwościowej filtru bądź całego toru sygnałowego. Co więcej, społeczność dostarczyła wtyczki usprawniające tę integrację oraz biblioteki modeli. Mimo że KiCad nie oferuje tak rozbudowanych i wygodnych interfejsów symulacyjnych jak komercyjne narzędzia, to podstawowe możliwości pozwalają hobbystom i małym firmom zweryfikować swoje projekty bez inwestowania w drogi software. W istocie, KiCad łączy w sobie komplet narzędzi EDA, obejmujący schemat, PCB, wizualizację 3D, a także analizy sygnałowe i autorouter – co czyni go pełnoprawnym konkurentem dla płatnych programów.

Rysunek 9. Symulacja sygnałowa wykonana w programie KiCad (https://t.ly/FNDJF)

Jeśli chodzi o integralność sygnałową i zasilania w szybkich obwodach cyfrowych, tutaj ponownie najmocniejsze rozwiązania oferują dostawcy tacy jak Cadence i Siemens. Cadence Allegro w wyższych wersjach integruje się z pakietem Sigrity (rysunek 10), który potrafi przeprowadzać zaawansowane symulacje linii transmisyjnych, emisji elektromagnetycznej czy integralności zasilania (np. analizę tętnień napięcia na płytce przy gwałtownych zmianach obciążenia). Mentor HyperLynx to z kolei narzędzie dostępne również oddzielnie, popularne wśród inżynierów odpowiedzialnych za obwody do szybkich sygnałów – współpracuje m.in. z projektami z Altium Designera i Allegro, umożliwiając sprawdzenie np. przesłuchów między ścieżkami czy też jakości sygnału na liniach interfejsów (USB 3.0, DDR4 itp.).

Rysunek 10. Symulacja integralności zasilania wykonana w środowisku Cadence Sigrity PowerDC (https://t.ly/-J1UT)

W praktyce mniejsze i średnie firmy coraz częściej oczekują, że ich główne narzędzie EDA „załatwi” większość potrzeb weryfikacyjnych. Dlatego nawet jeżeli np. OrCAD/Allegro nie miał w przeszłości najbardziej przyjaznego interfejsu, wciąż bywał wybierany przez zespoły, które muszą projektować bardzo szybkie, złożone PCB. Bywa to kwestia dostępności projektów referencyjnych – wiele układów wysokiej wydajności (jak projekty płyt do serwerów, routerów telekomunikacyjnych itp.) jest udostępnianych przez producentów w formacie Allegro, co ułatwia start projektu. Powszechnie uważa się, że Altium stawia na wygodę i integrację wielu funkcji w jednym środowisku (kosztem nieco słabszych symulacji), podczas gdy Cadence oferuje najmocniejsze silniki symulacyjne, ale w bardziej skomplikowanym ekosystemie narzędzi.

Na marginesie warto wspomnieć o Autodesk Fusion 360, który integrując Eagle, zyskał także moduł symulacyjny. Fusion Electronics oferuje użytkownikom prosty w obsłudze silnik SPICE do weryfikacji podstawowych parametrów układu. Oprócz tego, dzięki chmurze, możliwe jest uruchamianie bardziej złożonych zadań (np. symulacji termicznych czy analizy Monte Carlo) na serwerach, odciążając s ten sposób lokalny komputer. Nie jest to jeszcze tak zaawansowany pakiet jak rozwiązania Cadence czy nawet Altium, ale pokazuje kierunek rozwoju – przyszłe narzędzia EDA będą coraz bardziej integrować symulacje fizyczne (np. sprzężone obliczenia elektryczno-termiczne) w jednym środowisku, aby projektant mógł zweryfikować każdy aspekt projektu PCB przed produkcją, bez konieczności przełączania się pomiędzy różnymi narzędziami i ręcznego eksportowania/przenoszenia plików
projektowych.

Rysunek 11. Zaawansowana analiza integralności sygnałów magistrali pamięci wykonana za pomocą pakietu HyperLynx DDR (https://t.ly/G0kep)

Projektowanie obwodów RF i zarządzanie regułami

Projektowanie nowoczesnych PCB to nie tylko umiejętność narysowania ścieżek – przy częstotliwościach sygnałów liczonych w setkach megaherców i gigahercach kluczowe jest rygorystyczne przestrzeganie zasad projektowych, zwanych często mianem design constraints (czyli – w dosłownym tłumaczeniu – ograniczeniami projektowymi). Należą do nich m.in.: właściwości par różnicowych, precyzyjne dopasowanie długości ścieżek (length matching) w magistralach, kontrola impedancji charakterystycznej linii, zachowanie odpowiednich odstępów dla sygnałów wysokiego napięcia czy reguły dotyczące warstw do prowadzenia połączeń RF. Dobry pakiet EDA musi umożliwiać zdefiniowanie i egzekwowanie takich reguł, a także interaktywnie wspierać projektanta w ich realizacji.

Altium Designer od lat znany jest z rozbudowanego i bardzo przejrzystego systemu Design Rules, który pozwala zdefiniować warunki dla praktycznie każdego aspektu w projekcie – od minimalnych szerokości i odstępów, po dopuszczalne różnice długości między sygnałami w grupie. Jakiś czas temu to wiekowe już narzędzie zostało zastąpione przez nowocześniejszy moduł Constraint Manager (rysunek 12). Co ważne, dotrzymanie reguł jest na bieżąco sprawdzane podczas rysowania ścieżek czy przesuwania komponentów. Przykładowo, projektując pary różnicowe w Altium, możemy zadać wymaganą tolerancję różnicy długości między przewodami pary, a program sam będzie pilnował zachowania tej reguły podczas prowadzenia sygnałów. Altium oferuje też funkcję Interactive Length Tuning, która automatycznie lub półautomatycznie rysuje meandry na ścieżce, by osiągnąć założoną długość – wystarczy wskazać ścieżkę i docelową wartość, a narzędzie graficznie pomoże ją wydłużyć do wymaganego wymiaru, bazując na dostępnej wokół niej przestrzeni na PCB. Co więcej, Altium Designer obsługuje także specjalny język skryptowy, który umożliwia tworzenie nawet bardzo złożonych reguł – całkowicie manualnie bądź ze wsparciem wbudowanego kreatora.

Rysunek 12. Moduł Constraint Manager w środowisku Altium Desinger (https://t.ly/dmkue)

W ekosystemie Cadence od dawna istnieje specjalizowany moduł Constraint Manager (obecny w Allegro/OrCAD PCB Editor), który centralizuje definiowanie i śledzenie reguł projektowych. Najnowsza generacja Allegro X jeszcze go ulepszyła, wprowadzając np. automatyzację definiowania stref i reguł dla obszarów wysokiej częstotliwości lub wysokiego napięcia. Można np. zdefiniować na PCB strefę wysokiego napięcia ze ścisłą kontrolą odstępów powietrznych i powierzchniowych – a Allegro X samo zadba o oznaczenie naruszeń, jeśli element zostanie umieszczony niezgodnie z tymi zasadami. Ponadto Cadence chwali się tzw. dynamicznym wyświetlaniem parametrów – podczas routingu krytycznej linii w Allegro X projektant otrzymuje na bieżąco informację, czy dany sygnał spełnia ograniczenia czasowe (np. czy opóźnienie ścieżki mieści się w budżecie czasowym interfejsu). To trochę tak, jakby program był wyposażony w wyświetlacz typu HUD (Head-Up Display) pokazujący kluczowe parametry sygnału w trakcie jego prowadzenia. Tego typu funkcje znacznie przyspieszają projektowanie złożonych magistral DDR, PCI Express itp., gdzie bez wsparcia narzędzia projektant musiałby ręcznie liczyć długości i opóźnienia sygnałów.

KiCad również poczynił postępy na polu obsługi szybkich sygnałów. Obecnie obsługuje on projektowanie par różnicowych – można prowadzić je z zachowaniem stałego odstępu między ścieżkami. KiCad udostępnia też narzędzie skew tuning, aby precyzyjnie wyrównać długości obu linii w parze różnicowej co do ułamka milimetra. W zakresie dopasowywania długości między wieloma sygnałami (np. w magistrali adresowej DDR) – pewne funkcje są obecne (można grupować sieci i ustawiać dla nich docelowe długości), choć interfejs nie jest tak zaawansowany jak w Altium czy Allegro. Mimo to fakt, że darmowe narzędzie pozwala wykonywać projekty pracujące z taktowaniem rzędu kilkuset MHz i parami różnicowymi, czyni KiCada realną opcją nawet dla półprofesjonalnych zastosowań. Wadą KiCada pozostaje natomiast brak wbudowanego kalkulatora impedancji i weryfikacji SI (choć pewne funkcje, np. obliczanie tłumików RF, są w nim dostępne). Projektant musi sam obliczać szerokości ścieżek dla zadanej impedancji lub korzystać z zewnętrznych kalkulatorów, podczas gdy Altium czy Cadence potrafią np. oznaczać ścieżki, które nie spełniają wymogu impedancyjnego wg zadanych parametrów docelowych.

W przypadku Autodesk Eagle/Fusion, dopiero integracja z Fusion 360 przyniosła bardziej rozbudowane narzędzia do szybkich obwodów. Historycznie Eagle był używany głównie do prostszych projektów, stąd przez większą część jego obecności na rynku brakowało mu np. interaktywnego dopasowywania długości – użytkownik musiał ręcznie prowadzić meandry. W Fusion 360 Electronics Autodesk dodał jednak manager reguł projektowych z prawdziwego zdarzenia, co oznacza możliwość definiowania ograniczeń i sprawdzania ich podobnie jak w Altium. W materiałach marketingowych platformy Fusion podkreśla się, że narzędzie obsługuje zaawansowane reguły projektowe i weryfikację DRC (Design Rule Check), choć w praktyce Fusion 360 wciąż jednak ustępuje Altiumowi czy Allegro w obszarach bardzo szybkich interfejsów – brakuje mu chociażby dedykowanego środowiska analizy diagramów oka czy symulacji impulsowych. Autodesk skupia się raczej na integracji i łatwości użycia, co odpowiada potrzebom małych firm i makerów, ale dla projektu np. płytki drukowanej nowoczesnego komputera SBC zwykle wybrano by inne narzędzie.

Zarządzanie bibliotekami i danymi komponentów

Efektywne projektowanie elektroniki wymaga sprawnego posługiwania się bibliotekami komponentów – czyli bazami symboli schematowych, footprintów PCB oraz modeli 3D podzespołów. Każdy producent pakietu EDA ma własne podejście do zarządzania bibliotekami, a różnice te wpływają na wygodę pracy i integrację procesu projektowego z łańcuchem dostaw.

Altium Designer słynie z ogromnej wbudowanej biblioteki oraz możliwości łatwego tworzenia własnych komponentów. Już po instalacji użytkownik otrzymuje dostęp do pewnej podstawowej bazy elementów standardowych, a dodatkowo Altium umożliwia korzystanie z tysięcy komponentów udostępnianych przez producentów na platformie chmurowej. Firma rozwinęła koncepcję centralnej biblioteki, w której użytkownicy mogą przechowywać komponenty zdefiniowane centralnie dla całego przedsiębiorstwa. Taki komponent zawiera nie tylko symbol i footprint, ale też najważniejsze parametry (np. wartości rezystancji czy napięcia), modele symulacyjne i 3D, powiązane informacje o dostawcach czy linki do not katalogowych. Dzięki temu wstawiając element do projektu, inżynier ma od razu aktualne dane o dostępności komponentu na rynku (ceny, ilości w magazynach dystrybutorów, status życia produktu) – Altium realizuje to poprzez funkcję ActiveBOM (rysunek 13) i integrację z Octopart oraz innymi bazami. W rezultacie BOM projektu jest żywym dokumentem, który ostrzeże np., że wybrany układ scalony ma status NRND (nierekomendowany do nowych projektów) lub że brakuje go na rynku (co pozwala zawczasu poszukać zamiennika). To połączenie biblioteki z łańcuchem dostaw jest ogromną zaletą w czasach, gdy dostępność podzespołów bywa wąskim gardłem projektu, co widać było zwłaszcza w trakcie niedawnego, covidowego krachu na rynku półprzewodników.

Rysunek 13. Moduł ActiveBOM umożliwia interaktywne zarządzanie listą materiałową całego projektu w środowisku Altium Designer (https://t.ly/uM_Zk)

OrCAD/Allegro z kolei historycznie oferował dużą elastyczność i modyfikowalność bibliotek, ale wymagał dyscypliny od użytkownika. OrCAD Capture pozwala tworzyć lokalne biblioteki schematowe, zaś Allegro PCB Editor – oddzielnie biblioteki footprintów. W odróżnieniu od Altium Designera (gdzie środowisko jest zintegrowane), w Cadence symbol schematowy i footprint to byty rozdzielone, kojarzone dopiero w tzw. Part Managerze poprzez nazwę lub ręczne mapowanie. Dlatego wiele firm używających OrCAD wdrażało dodatkowe narzędzia – np. CIS (Component Information System) – które łączyły bazę danych komponentów (z parametrami i numerami katalogowymi) z bibliotekami OrCAD, tworząc centralny rejestr części. Nowy OrCAD X poszedł krok dalej, upraszczając ten proces, m.in. przez dodanie funkcji automatycznego generowania footprintu na podstawie parametrycznego opisu lub umożliwienie pobrania go z chmury. Cadence wie, że czas projektanta jest cenny, więc stara się dostarczyć gotowe modele – dlatego też w OrCAD X wiele footprintów popularnych układów można teraz uzyskać jednym kliknięciem zamiast rysować je od zera. Ponadto Allegro/OrCAD X integruje się z zewnętrznymi serwisami takimi jak UltraLibrarian czy Samacsys, umożliwiając import symboli/footprintów bezpośrednio z ich repozytoriów.

Eagle (obecnie Fusion Electronics) zawsze był ceniony przez hobbystów za prostotę tworzenia bibliotek – głównie za sprawą graficznego edytora zarówno symboli jak i obudów, a także bardzo licznej społeczności dzielącej się swoimi bibliotekami. W Fusion 360 (wciąż zapewniającym wsparcie dla starszych bibliotek z czasów Cadsoftu) biblioteki mogą być przechowywane w chmurze i współdzielone w ramach projektu zespołowego – co zapewnia, że wszyscy pracujący nad projektem korzystają z tej samej wersji definicji komponentu. To ważne, bo niespójność bibliotek między członkami zespołu bywa źródłem błędów (np. różnice w pinoucie). Fusion natywnie rozwiązuje ten problem przez przechowywanie danych projektu, w tym komponentów, w centralnym repozytorium chmurowym.

W KiCadzie, zarządzanie bibliotekami bazuje na plikach tekstowych z definicjami symboli i footprintów. Program ma rozbudowany system bibliotek oficjalnych (pobieranych wraz z instalatorem) i możliwość dodawania własnych, a ponadto umożliwia łatwe udostępnianie własnych komponentów – np. poprzez eksport i publikację na GitHub. Społeczność KiCada stworzyła mnóstwo bibliotek dostępnych publicznie, a także narzędzia (np. KiCad Library Loader) pozwalające importować komponenty z popularnych baz danych.

Poza samymi bibliotekami komponentów, warto wspomnieć o zarządzaniu numerami części (Part Numbers), wariantami montażowymi i ogólnie danymi produkcyjnymi. Altium oferuje funkcję Variant Management – można zdefiniować różne warianty obsadzenia komponentów (np. wersja ekonomiczna vs wersja premium urządzenia) w ramach jednego projektu, a program wygeneruje odpowiednie listy BOM i dokumentację dla każdego wariantu. OrCAD także ma podobny mechanizm (na poziomie Capture nazywany Assembly Variants). W zakresie integracji z systemami PLM/ERP – tu prym wiodą rozwiązania korporacyjne: Cadence i Altium pozwalają łączyć się przez API z zewnętrznymi bazami (np. OrCAD Engineering Data Management czy Altium NEXUS/Concord z integracją do PLM typu Windchill). W praktyce jednak w środowisku mniejszych firm najważniejsze jest, by narzędzie ułatwiało zebranie danych do BOM i dokumentacji produkcyjnej – i tu np. ActiveBOM Altium wybija się na prowadzenie, dostarczając proste w użyciu i kompletne źródło danych o komponentach projektu i eliminując konieczność ręcznej weryfikacji dostępności podzespołów.

Wykorzystanie sztucznej inteligencji w projektowaniu PCB

Jednym z najgorętszych tematów ostatnich lat jest wśród elektroników wprowadzanie elementów sztucznej inteligencji (AI) i uczenia maszynowego do narzędzi EDA. Wbrew powszechnym sugestiom (czy wręcz obawom), celem implementacji AI nie jest bynajmniej zastąpienie inżyniera, lecz wsparcie i automatyzacja rutynowych lub złożonych zadań projektowych. Już dziś widać pierwsze owoce: Cadence zaprezentowało algorytmy Allegro X AI, które potrafią przeprowadzić optymalizację rozmieszczenia komponentów oraz automatycznie obsłużyć płaszczyzny miedzi (zasilania/masy), przelotki i inne elementy systemu zasilania w sposób lepszy lub porównywalny z pracą człowieka, lecz w czasie (według producenta) 10-krotnie krótszym. AI może analizować układ i sugerować optymalne rozłożenie elementów, minimalizujące zakłócenia sygnałów, poprawiające chłodzenie oraz integralność zasilania. Ponadto, algorytmy ML są używane do automatycznego trasowania krytycznych połączeń – w przeciwieństwie do dawnych, dość topornych autorouterów, nowoczesna AI potrafi uwzględnić niezliczone ograniczenia i doświadczenia z poprzednich projektów, by zaproponować trasy ścieżek o niskich przesłuchach, odpowiedniej impedancji i minimalnej długości.

Kolejnym polem do popisu dla producentów oprogramowania EDA – które zdaje się jeszcze być niezagospodarowane – jest sprawdzanie reguł i wykrywanie błędów. AI może w przyszłości pomagać inżynierowi, wskazując miejsca w projekcie, które potencjalnie są źle zaprojektowane – np. „ten wzmacniacz operacyjny może być niestabilny, bo brakuje kompensacji” albo „ta ścieżka RF ma ostre załamanie pod kątem prostym, co pogorszy dopasowanie impedancji”. Już teraz istnieją prototypy narzędzi, gdzie AI analizuje schemat i porównuje go z bazą tysięcy układów, by znaleźć typowe pomyłki (np. odwrócone wyprowadzenia tranzystora, złe wartości elementów). To jakby doświadczony inżynier przeglądał nasz projekt i dawał sugestie – z tą różnicą, że AI może przeanalizować ogromną liczbę scenariuszy w kilka sekund. Dzięki temu zmniejsza się ryzyko przeoczenia błędów, które normalnie wyszłyby na jaw dopiero podczas testów lub – co gorsza – u klienta.

W perspektywie kilku lat można się spodziewać, że wszyscy czołowi dostawcy EDA zaimplementują w swoich systemach funkcje AI. Być może doczekamy się „autopilota PCB”, któremu projektant określi tylko główne założenia (wymiary płytki, najważniejsze elementy, interfejsy), a resztę – optymalne ułożenie i poprowadzenie sygnałów – zaproponuje asystent AI, a inżynier następnie ręcznie dopracuje wynik jego pracy. Oczywiście, krytyczne oko człowieka będzie potrzebne zawsze, niemniej AI może znacząco przyspieszyć iteracje projektu i pozwolić skupić się na kreatywnych aspektach, podczas gdy rutynowe czynności zrobi komputer. Warto też odnotować pojawianie się startupów w tej dziedzinie – niektóre rozwijają przeglądarkowe narzędzia EDA z wbudowanym AI, które mają np. na podstawie szkicu schematu automatycznie wygenerować rozkład elementów na płytce i poprowadzić większość połączeń. To wskazuje, że presja innowacji jest duża i tradycyjne firmy EDA muszą reagować, aby nie zostać w tyle – choć zdecydowanie nie należy się spodziewać, że pracy dla inżynierów elektroników zabraknie w przeciągu najbliższych lat.

Nowe materiały i technologie – wsparcie w narzędziach EDA

Zmiany następują też w samej technologii PCB: w dalszym ciągu rozpowszechniają się płytki elastyczne i rigid-flex, pojawiają nowe materiały o wysokiej wartości stałej dielektrycznej lub przewodności cieplnej, rozwijają się struktury wielowarstwowe o nietypowych przekrojach (np. PCB z metalowym rdzeniem albo układy wielochipowe zintegrowane w trójwymiarze). Narzędzia EDA muszą nadążyć, oferując wsparcie projektowe dla tych nowinek. I tak, Altium i Cadence wprowadzają profile materiałów z bazami rozmaitych laminatów – by projektant mógł symulować zachowanie sygnałów uwzględniając rzeczywiste parametry podłoża. Wspomniana wcześniej obsługa rigid-flex w Allegro X i Altium umożliwia definiowanie stref ze zróżnicowaną konstrukcją (np. część giętka 2-warstwowa, część sztywna 6-warstwowa). Do tego dochodzi możliwość zginania modelu w 3D, co jest konieczne, by poprawnie wymiarować długości połączeń giętkich i przewidywać naprężenia mechaniczne.

Rysunek 14. Projekt obwodu 3D-MID w Altium Designerze (https://t.ly/gahls)

Innym obszarem jest druk elektroniki 3D – na rynku pojawiają się już urządzenia pozwalające drukować obwody w trójwymiarowych obudowach lub w warstwach addytywnych (np. Nano Dimension DragonFly drukuje przestrzenne struktury PCB wraz z prostymi elementami). Oprogramowanie projektowe będzie zatem musiało wyjść poza paradygmat płaskiej płytki na bazie FR-4.

Już teraz Altium eksperymentuje z projektowaniem 3D-MID (Mechatronic Integrated Devices), co zapowiedziano jako nowość w wersji Altium Designer 24. Taka funkcja pozwala projektować ścieżki na zakrzywionych powierzchniach, niejako łącząc CAD mechaniczny i EDA – przyszły projektant będzie zatem mógł rysować ścieżki na modelu obudowy urządzenia, czyniąc z niej jednocześnie obwód drukowany. To kolejny etap integracji, który dziś jest niszowy (spotykany czasem w elektronice noszonej czy motoryzacji), ale może zyskać znaczenie wraz z popularyzacją elektroniki w niestandardowych formach.

Fotografia 1. Przykładowy podzespół wykonany w technologii 3D-MID (https://t.ly/gahls)

Co przyniesie przyszłość?

Granice między poszczególnymi etapami procesu projektowego zacierają się – otrzymujemy jednolite platformy, gdzie od pomysłu, przez schemat, PCB, symulacje, po zamówienie komponentów czy zlecenie produkcji – wszystko odbywa się płynnie w jednym środowisku. Sztuczna inteligencja ma odciążyć inżyniera od rutynowych zadań i pomóc radzić sobie z rosnącą złożonością układów. Chmura i wsparcie kooperacji zespołów sprawią, że projekty będą tworzone szybciej i z mniejszą liczbą błędów, bo wiele osób w ramach przedsiębiorstwa przejrzy je na bieżąco. Projektanci będą mogli także śmielej eksperymentować z formą i funkcją swoich urządzeń za sprawą implementacji nowych technologii produkcyjnych i materiałowych.

W tym wszystkim rola projektanta również ewoluuje – stanie się on trochę jak dyrygent orkiestry, w której poszczególne „sekcje” (zarówno inżynierowie, jak i narzędzia AI) wspólnie tworzą finalny projekt. Umiejętność korzystania z tych zaawansowanych narzędzi będzie kluczowa – już nie wystarczy znać się tylko na elektronice, trzeba będzie rozumieć, jak efektywnie współpracować z AI, jak interpretować wyniki zautomatyzowanych analiz, jak zabezpieczyć dane w chmurze itd.

W ciągu najbliższych 5...10 lat możemy spodziewać się dalszego zacieśniania współpracy między różnymi dziedzinami – być może na przykład narzędzia EDA zintegrują się bardziej z systemami do projektowania oprogramowania wbudowanego? Niewykluczone, że pojawi się koncepcja „digital twin” dla PCB – pełnego, cyfrowego bliźniaka projektowanego urządzenia, w którym wirtualnie przetestujemy nie tylko sygnały elektryczne, ale i program, zachowanie urządzenia w środowisku (np. symulacje wibracji, termiki, EMI) – wszystko zanim powstanie fizyczny prototyp. To podejście już kiełkuje w przemyśle (np. w motoryzacji i lotnictwie), a narzędzia EDA będą ważną częścią takiego ekosystemu.

Podsumowanie

Oprogramowanie EDA przeszło długą drogę od prostych edytorów ścieżek do wszechstronnych platform inżynierskich. Dzisiejszy konstruktor elektronik ma do dyspozycji pakiety o funkcjonalności nieznanej jeszcze dekadę temu – od projektów wielopłytkowych, przez wbudowane symulacje i modele 3D, aż po współdzielenie projektu z kolegą na drugim końcu świata i to w czasie rzeczywistym. Konkurencja między dostawcami oraz rozwój open-source zapewniają stały postęp i poprawę jakości tych narzędzi. Patrząc na obecne trendy – integrację AI, chmury, czy też funkcji wspierających implementację najnowszych technologii – można z optymizmem stwierdzić, że projektowanie PCB będzie stawać się coraz wydajniejsze, inteligentniejsze i lepiej skoordynowane, co przełoży się na lepsze produkty elektroniczne powstające w krótszym czasie. Konstruktorzy, którzy wcześnie zaadaptują te nowości i nauczą się z nich korzystać, zyskają przewagę w branży, mogąc sprostać rosnącym wymaganiom rynku elektroniki przyszłości.

Jakub Nowicki, EP

Elektronika Praktyczna Plus lipiec - grudzień 2012

Elektronika Praktyczna Plus

Monograficzne wydania specjalne

Elektronik grudzień 2025

Elektronik

Magazyn elektroniki profesjonalnej

Raspberry Pi 2015

Raspberry Pi

Wykorzystaj wszystkie możliwości wyjątkowego minikomputera

Świat Radio listopad - grudzień 2025

Świat Radio

Magazyn krótkofalowców i amatorów CB

Automatyka, Podzespoły, Aplikacje listopad - grudzień 2025

Automatyka, Podzespoły, Aplikacje

Technika i rynek systemów automatyki

Elektronika Praktyczna grudzień 2025

Elektronika Praktyczna

Międzynarodowy magazyn elektroników konstruktorów

Elektronika dla Wszystkich grudzień 2025

Elektronika dla Wszystkich

Interesująca elektronika dla pasjonatów